加入收藏 设为首页

·中国专用汽车之都 政府定点采购单位
·环卫车、环卫设备及专用汽车生产基地

网站首页Home公司简介About Us 新闻中心News产品中心Products产品价格Products Price 订车流程Process 售后服务Service 客户留言Messages联系我们Contact Us

  • 湖北帝成环卫科技有限公司座落在中国专用汽车之都湖北随州。随州是历史文化古城,炎帝神农故里,编钟古乐之乡,专用汽车之都。我司专业生产销售各种垃圾车,包括勾臂式垃圾车、压缩式垃圾车、新能源垃圾车、纯电动垃圾车;吸粪车,吸污车,洒水车,高压清洗车,清洗吸污车,污水处理车,雾炮车等各种环卫车;道路清障车,平板运输车,随车起重运输车,高空作业车,散装饲料车,LED广告车,水泥搅拌车,粉粒物料运输车,客车校车等各种专用特种汽车。我司产品质量可靠,技术先进,价格低廉,性价比和竞争力领先。愿随时为您提供各种专用车咨询和报价!欢迎随时联系垂询!

推荐新闻

技术资料当前位置:首页> 新闻资讯 >> 技术资料 >> 车用尿素要靠谱 SCR后处理系统也得保养

车用尿素要靠谱 SCR后处理系统也得保养

作者:湖北帝成环卫科技有限公司 浏览次数:5682 发布时间:2017-04-07 14:04:03
分享:

车用尿素要靠谱 SCR后处理系统也得保养

国四的标准执行,再加上国五时代的到来,大家都对车用尿素渐渐有了一定了解,但常常在使用了靠谱的尿素溶液之后,还是不可避免出现这样或那样的问题,其实这是被很多人习惯性忽略的SCR后处理系统发生故障了,它们也需要定期保养维护。

●  什么是SCR后处理系统?

光加尿素就完事了?后处理系统也得保养

SCR是在催化剂的作用下,喷入还原剂氨或尿素,把尾气中的NOx还原成N2和H2O,从而达到既节能、又减排的目的。

SCR技术结构也比较简单,只要在发动机的基础上建立,增加一套尿素还原剂的系统,再定期添加尿素水溶液就行。这一技术不仅可以改善车辆燃油经济性,还有利于其延长保养周期。

光加尿素就完事了?后处理系统也得保养

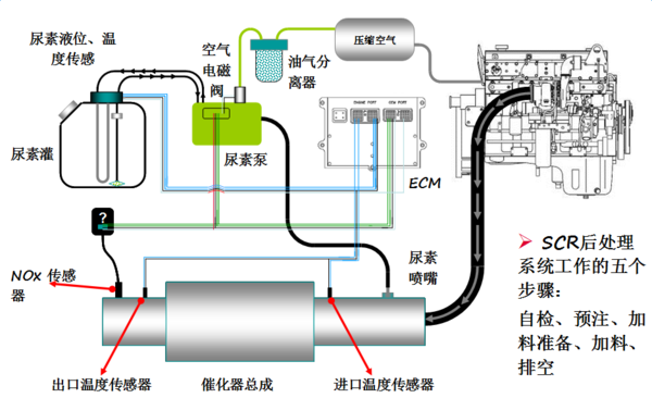
上图中便是SCR系统流程图,尾气从涡轮出来后进入排气混和管,在混和管上安装有尿素计量喷射装置,喷入尿素水溶液,尿素在高温下发生水解和热解反应后生成NH3,在SCR系统催化剂表面利用NH3还原NOX,排出N2。

该系统中主要包括尿素泵、尿素喷嘴、尿素罐等,所以平常对于SCR系统的保养也主要集中在这三个方面。

●  SCR后处理系统保养小技巧

1、尿素泵的保养

光加尿素就完事了?后处理系统也得保养

由于车辆停止工作后尿素泵和管路中有残留液体存在,所以车辆关闭点火开关后都需执行清空工作防止结晶或冻结。

所有的尿素泵都有过滤器或滤芯,技术要求必须定期清理或更换,否则时间久了会导致堵塞或破损以致失去过滤作用,必然引起系统工作失调。

2、尿素喷嘴的保养

光加尿素就完事了?后处理系统也得保养

如果车用尿素溶液质量不过关,那么爱劣质车用尿素溶液含有的一些不溶的杂质、物质,堆积起来就可能会堵塞、破坏尿素喷嘴。

另外导致尿素喷嘴堵塞的原因也可能是车用尿素反应残留一下沉积物导致的,所以我们平时需要保养好尿素喷嘴,经常清洗尿素喷嘴,可采用热水侵泡等办法。

而且喷油器由304不锈钢制成,带有陶瓷内核。所以当维修喷嘴时应小心,不要使它掉落,否则可能损坏陶瓷涂层。

3、尿素罐的保养

光加尿素就完事了?后处理系统也得保养

尿素罐最高液位应添加尿素溶液至100%(冬天温度低时,可加注90%),当尿素溶液消耗到20%时,需要添加尿素溶液;并且需要每天都检查尿素液位、检查有无尿素液的泄漏,不要过多,不要过少(不低于18%)。

每年发动机进行保养时,打开尿素箱底部进行清洗,放出箱内沉淀;还要不定期检查如发现通气阀或加液口处出现白色结晶,可用清水冲洗,也可用湿布擦拭,通气阀如发现堵塞,也可用清水清洗或更换;另外2年到3年更换箱内滤网,并不定期检查插件及管路接头是否良好。

光加尿素就完事了?后处理系统也得保养

一般情况下,SCR后处理器更换总成的情况比较多,为了节约行车成本,所以定期对SCR系统进行清洗养护和选用靠谱的车用尿素非常必要!不过要注意的是SCR后处理系统对各总成相对位置关系有严格要求,厂家已对其模块化布置,所以大家在对其清洗养护的时候注意,不要随意改变其位置。

分享: